部分|realme真我V5性能实测:天玑720表现有惊喜,千元价位值得考虑
_原题为 realme真我V5性能实测:天玑720表现有惊喜 , 千元价位值得考虑
作为OPPO的子品牌 , realme在海外市场成绩斐然 , 去年回国后展现出的竞争力不俗 , 有定位旗舰的性能机 , 也有亲民的性价比机型 。 伴随着“奥利给”宣传口号, 性价比千元机realme真我 V5正式发布 , 是一款普及型 5G 手机 , 首发1399元起 , 配置天玑720处理器 , 5000mAh大电池等 , 一起来看看它的实测表现 。
文章图片
外观设计:年轻时尚 开箱上手realme真我 V5的第一感觉是手感真好 , 机身尺寸、厚度和重量刚刚好 。 配色有共有银翼少年 、 青出于蓝 、破晓之光三款配色 , 我手里的是银翼少年 , 配色看起来很舒服 , 背部采用镀膜光学工艺和第二代AG效果 , 硕大的realme品牌LOGO看起来很有潮流范儿 。
文章图片
值得注意的是 , realme真我 V5的机身后盖与中框均为塑料材质 , 在机身重量和手感方面有优势 , 不过相比玻璃和金属机身易磨花 , 可以戴上随机附赠的保护壳 。
文章图片
realme真我 V5正面配备6.5英寸LCD打孔屏 , 分辨率为2400×1080 , 最高屏幕亮度可达 480nit , 支持 90Hz 高屏幕刷新率 , 在这个价位还能支持90Hz确实不错 , 对于日常看手机 , 浏览网页等体验非常友好 。
文章图片
前置挖孔位于左上角 , 孔径控制的还可以 , 下巴部分不算太窄 , 但在这个价位要求也不用太苛刻 。
文章图片
因为是LCD的屏幕 , 所以realme真我 V5采用隐藏式侧边指纹识别方案 , 指纹识别与电源键二合一 , 传统电容式指纹识别 , 已经是非常成熟的方案 , 所以realme真我 V5解锁速度与准确度都很高 。
文章图片
机身底部采用USB Type-C充电接口 , 并保留了3.5mm耳机插孔 。 机身尺寸为162.1mm×75 mm×9.1 mm , 重量约为194g , 上手的握感挺不错 。
文章图片
性能配置:天玑720不弱 realme真我 V5搭载联发科天玑720处理器 , 采用领先的台积电7nm制程工艺;CPU部分采用大核心ARM A76构架与小核心ARM A55的组合 , 主频达2.0GHz;GPU部分为ARM G57 MC3 。 整体性能表现接近于高通骁龙730G , 但由于采用7nm制程工艺 , 天玑720的能耗表现要优于高通骁龙730G 。 性能跑分实测 , 安兔兔29W+ , 3D Mark得分2530 , 表现还是不错的 。
文章图片
由于定位为中端入门芯片 , 天玑720最高仅支持LPDDR4X内存和UFS 2.2闪存 。 realme真我V5采用了LPDDR4X内存和UFS2.1双通道闪存 。 用AndroBench 实测 , realme真我 V5顺序读取可达 940.29MB/s , 顺序写入 201.74MB/s , 符合UFS 2.1水准 , 跑分截图供大家参考 。
realme真我 V5搭载的天玑720处理器集成了5G低功耗基带,支持SA/NSA双模组网以及 5G双载波聚合 。 虽然我还没有开通5G套餐 , 但是在家里有5G信号可以跑满到限速的300Mbps 。
文章图片
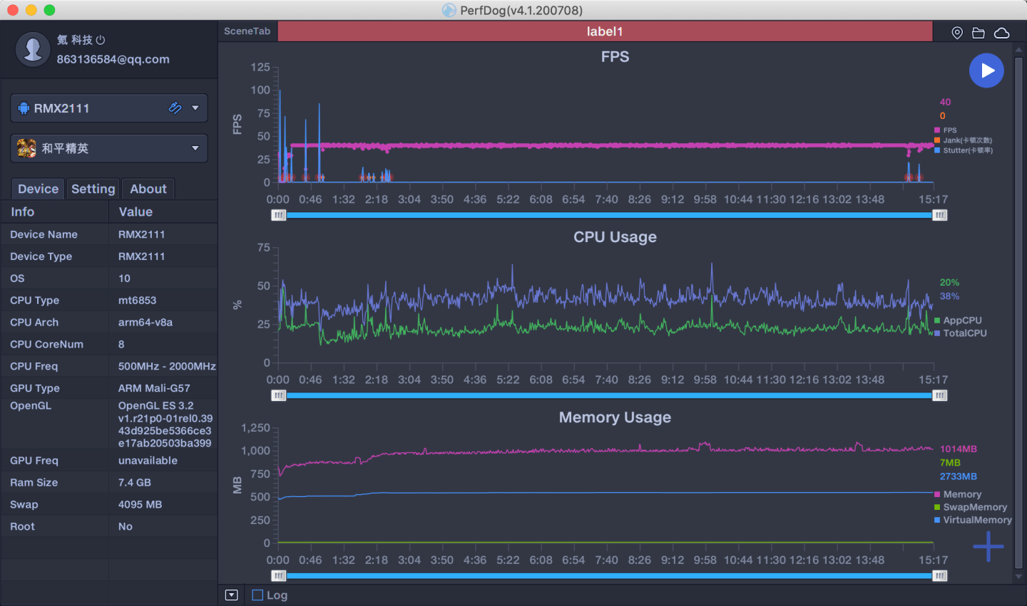
realme真我 5V在游戏方面的表现 , 实测《和平精英》流畅40帧 , 13分钟性能狗记录 , 平均帧率39.8 , 无论是枪战还是开车快速移动 , 都非常稳定 。 半小时吃鸡狗 , realme真我 V5 机身也只是略微发热 , 主要集中在摄像头附近 。
文章图片
文章图片
充电续航:快且持久【部分|realme真我V5性能实测:天玑720表现有惊喜,千元价位值得考虑】在realme真我 V5预热期 , 就大力宣传快充3分钟闪充 , 实际是搭载30W闪充 , 那么它的充电速度够快吗?经过日常使用实测 , realme真我 V5充电3分钟能充6%;10分钟可充入20%;半小时充到59% , 全部充满用了61 分钟 。 对于它5000mAh的大电池容量来说确实不错 。
推荐阅读
- |为中国汽车品牌的担当点赞 长城皮卡召回部分长城炮
- 电子商务|?建行“数字人民币钱包”已上线 仅限部分测试地区开通
- 信用卡突然降额?你可能被银行“盯上”了
- 智慧桐城|关于城区部分停车场限时免费开放的通知
- 乌鲁木齐市|降级!乌鲁木齐市部分区(县)调整为低风险地区
- 新疆|乌鲁木齐部分区县降至疫情低风险,新疆疫情中高风险地区清零
- 疫情|降级!乌鲁木齐市部分区(县)调整为低风险地区
- Samsung|三星正在用整合微软OneDrive的方式来取代部分移动云服务
- 自治区新冠肺炎疫情防控工作指挥部关于调整乌鲁木齐市部分区(县)风险等级的公告
- 香港|香港大学宣布9月22日起部分恢复面授课
