探索|FOF投资的新实践:从传统金融到数字资产的探索 | Blofin( 二 )
当前整个市场有以下几个特点,第一是在经历过早期的野蛮生长和市场大涨大跌的洗礼之后,投资人对于数字资产投资的认知也逐渐回归理性,不再一味追求高收益,而会在对风险和收益均衡考量后,作出合理的选择。尤其对于一些机构投资者而言更是如此。
第二是投资的专业化,随着投资人的逐渐理性化,大量的投资人也开始明白,投资并不简单。尤其在数字资产行业内的投资,既需要丰富的专业知识和经验,也需要配备强大的风控能力来保障投资的安全,这也就促使投资逐渐向专业化转变,也必将让更专业的投资机构从市场中脱颖而出。
第三点是产品的多样化,目前资管市场上常见的产品有以Grayscale为代表的机构发行的比特币信托产品,数字资产量化基金推出的量化产品、矿业及算力基金和DeFi挖矿基金、指数基金等资管产品。未来,随着市场的逐渐发展,亦将有更多样化的产品逐渐推出。
当前数字资产资管的市场处于起步期,正逐步走向投资专业化、产品多样化和收益预期合理化的成熟阶段。
Q5:我们区块链行业也是渐渐步入正轨,作为一家拥有丰富管理经验的数字资产FOF的管理方,您认为数字资产市场的FOF管理有哪些难点?
Jack:最大的难点其实是在整个风险管理上,数字资产交易的市场是7*24小时全年无休的市场,也没有任何的涨跌幅限制,整个市场的波动率非常大。对于在整个投资端的风控要求是非常高的,所以我们也在不断的改进和迭代我们的风控系统,通过强大的实时监控和预警,能够去保证投资的安全。
第二个难点是整个市场缺乏公正透明的数据,能够去看到底层资产的表现。这是一个缺乏监管的市场,中间存在的业绩造假的情况屡见不鲜,每一个在行业里进行投资的投资人都需要去花费非常多的时间来做研究和尽调,去把整个市场的迷雾拨开,看到真实的资产表现。
第三个难点是整个资产的产品丰富度上,当前整个行业的资产,稳健的可以值得投资的标的并不多。量化是我们认为通过详尽的研究和风控,能够做到稳健投资的标的产品之一。另外其他的资产包括矿业基金、指数基金、DeFi挖矿基金等,还需要表现得更成熟更稳定之后,才能纳入到整个资产配置的范畴。
总结一下:难点主要包括投资过程中的风控、如何获取真实的数据、资产配置时的种类单一等问题。
Q6:Blofin在数字资产资管领域有哪些独特的优势?当前Blofin FOF产品的表现如何?
我们最大的优势就是数据优势,Blofin拥有整个行业内最全的、通过真实验证的量化的基金数据库。整个数据库包含了市场不同本位、不同策略的量化基金的产品,在我们进行整个资产配置的时候,能够做到足够的分散,保证在不同的市场环境下能够获得收益,同时整个子基金之间可以进行优势互补。
第二个大的优势是我们有一个完善的风控体系,包括投前的尽调、数据的监控,以及整个运行过程中的风控预警,出现异常之后的警报和介入的处理等等。这些能够保证我们在投资过程中将市场的风险降到最小。
最近由于整个市场波动大,我们量化产品整体表现非常优异。
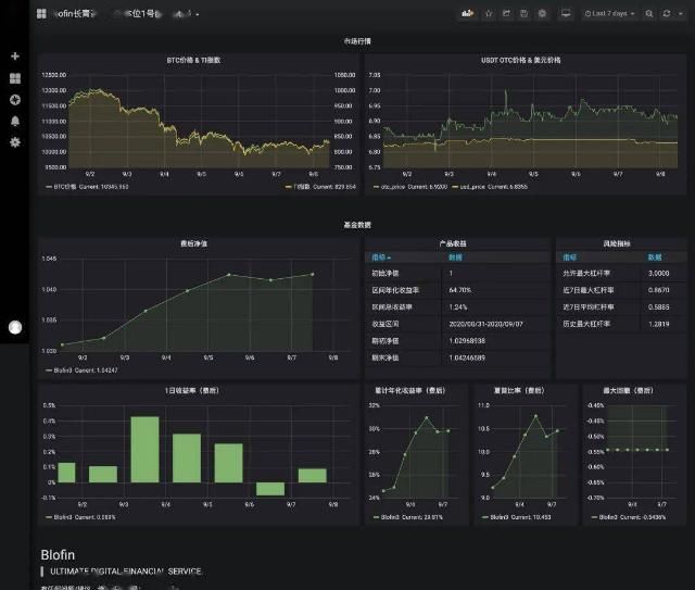
文章图片
这是我们BTC本位稳健型产品的表现,一直是市场回撤最小,收益较高的产品。目前主要的投资人都是一些大的交易所和矿池。
洪天阳:夏普比率这么高。
Jack:这个市场还是处于红利期,竞争还没有很充分,加上前一段时间市场的机会也比较多。
Q6:做投资要做到严格的风险控制。想问问两位,FOF产品在运作中存在哪些风险?该如何应对?
洪天阳:从公募FOF的角度,风险主要来源于资产配置和标的选择两个方面。由于选择了不同的资产,所以FOF可能有利率风险、信用风险、流动性风险、市场波动风险、政策性的风险。从投资标选择的角度,主要有管理人风险。从公募FOF的角度,应对这些风险有事前事中事后的风险管理框架。多数的风险都是前人交过学费的,所以我在这里也就不再赘述了,谢谢。
Jack:刚刚洪总也提到了,整个投资端的风险是数字资产资管行业和传统资管行业比较类似的地方。比如市场的风险、信用风险等。信用风险在数字资产行业比传统行业要大很多。此外还有策略本身风险。无论是哪种策略,都不能保证适应所有的行情,所以在整个风险的控制上,我们需要对整个策略进行更严密的监控。
我提两点,这个数字资产市场和传统市场不一样的地方,第一个最大的不同点是整个政策和监管的风险,当前整个数字资产的资管在法律监管层面还是一个空白地带,所以这个过程中如何保障投资人和管理人的权益是一个需要我们去研究和探索的。
另一个是这个行业的交易所信用风险非常难以避免。交易所当前承担了市场大部分场内流动性,然后所有的团队的交易都在交易所里面。目前监管尚未确立,如何避免这个交易所的风险是我们在这个做资管的过程中是非常难解决的。
Q7:最后一个问题问一个能跟我们大家这种普通投资者相关的,普通投资人在投资FOF产品,可以从哪些方面对进行筛选和鉴别呢?
洪天阳:选择FOF产品的时候和选择其他基金产品也非常类似,需要看一下投资团队的履历,过往的业绩以及他们积累的经验,其次还要看一下他们的投研框架是否成熟。看完这两点要做出两个判断,第一个是不是团队在资产配置和标的选择上,是否比自己更有经验,如果不如自己,那还不如自己做。第二个判断是,这个团队和投研体系,在同业当中是不是有比较优势。
推荐阅读
- 探索未来|刘诗诗一袭长发好温柔, 比拟短发的精干而言, 这个样子容貌更让人心动
- 开封网|总投资4亿!开封府二期开工!
- 标准化|温斯顿英语课程体系全新解析:探索成长,遇见未来!
- Pre-A|一周投融资汇总:锐思华创完成千万元Pre-A 轮融资,东方富海投资
- 绘画|汉王科技爆发,整合绘画业务后净利预增6倍,引投资者密集调研
- 教育|别样的中秋见证深港共建学校探索教育合作之路
- 广告|投资8亿!龙蟠科技强力推进锂电新材料产业布局发展
- 陆金|拆解金融科技三巨头|蚂蚁、京东数科、陆金所的投资价值探析
- 教育|携手MLB,德英乐教育探索校园体育新模式
- battlife|宁德时代加入德国“BattLife”项目探索电池创新技术
